How to Redact Medical Information Using CaseGuard’s Medical Model
In this article, we’ll walk you through how to redact medical information using CaseGuard Studio’s new Medical Model. This model is not installed by default, but with a few quick configurations, you can have it up and running in no time.
What the Medical Model Detects
The Medical Model is designed to automatically detect and redact a wide range of personally identifiable information (PII) and sensitive medical data, including:
With this model, you can automatically scan and redact these categories within both audio and document files.
Setting Up the Medical Model
Follow the steps below to download, install, and use the Medical Model within CaseGuard Studio:
-
Open CaseGuard Studio
-
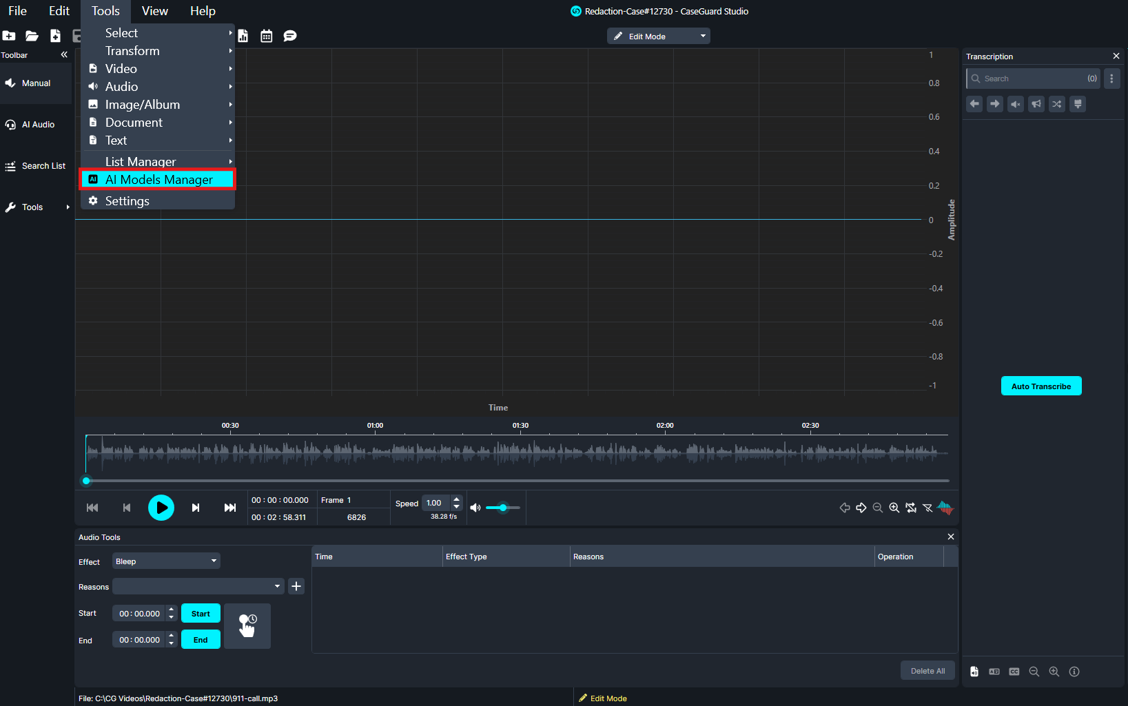
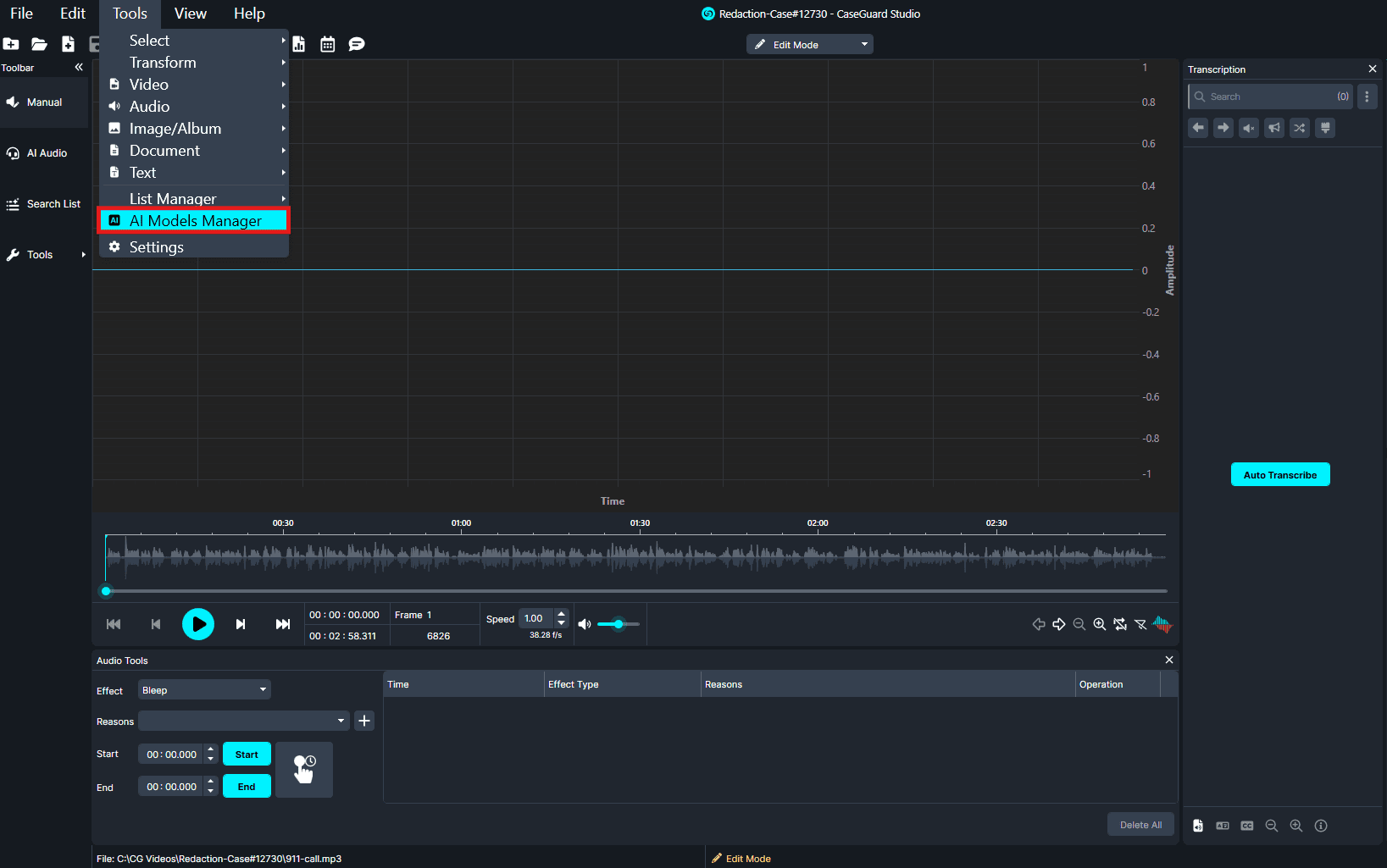
Click Tools in the top-left corner.

-
Select AI Models Manager.
-
In the search bar, type “medical.”
-
Locate the Medical Model in the search results.
-
On the right-hand side, click the download arrow to install the model.

Once the download is complete, you’re ready to begin redacting:
-
For Audio Files:
-
Open your audio file.
-
Go to AI Audio, then click Next.

-
From the model dropdown, select Cloud-Based Medical Model.

-
Select your desired categories of PII then click Next until the final window, then click Apply.
-
For Document Files:
-
Open your document.
-
Go to AI Search, then click Next.
-
From the model dropdown, select Cloud-Based Medical Model.

- Select your desired categories of PII then click Next until the final window, then click Apply.
Conclusion
The Medical Model in CaseGuard Studio provides a fast, reliable way to automatically identify and redact sensitive medical information from audio and document files. By following the steps above, you can ensure that protected health information (PHI) and other personal data are securely redacted—helping your organization stay compliant with privacy regulations such as HIPAA while saving valuable time and effort.
Need Help?
If you need additional assistance with the Medical Model or any other CaseGuard feature, our support team is here to help.
📧 Contact us at: [email protected]
Was this article helpful to you?
No
Yes